Автоматизированная система управления постом приема молока

Предпосылки проекта

Потребность в новой системе управления для поста приема молока

Цель проекта

Полная автоматизация работы нескольких постов приемки молока большой пропускной мощности.

Описание проекта

Созданная ООО «АСУ-Техно» Система построена на базе клиент-серверной технологии и состоит из OPC-сервера, который опрашивает все данные с контроллеров, архиватора и программы АРМ. Количество компьютеров, находящихся в заводской сети, на которых можно открыть программу АРМ неограниченно.
В рамках этого проекта компания «АСУ-Техно» выполнила следующий комплекс работ:
1) Изготовление шкафа управления;
2) Разработка программного обеспечения нижнего уровня;
3) Разработка программного обеспечения верхнего уровня (АРМ-Лаборанта, АРМ-оператора, программа «технологический сервер»).
4) Электромонтажные работы, пусконаладочные работы, обучение персонала, ввод в эксплуатацию.

Шкаф управления выполнен на базе следующих комплектующих:
1) Конструктив – Rittal, степень защиты IP65 со встроенной решеткой и вентилятором охлаждения;
2) Контроллерное оборудование – Siemens;
3) Панель оператора – 10’’, Weintek;
4) Преобразователь частоты – ABB. 
5) Сигнальная колонна, источник питания, пускозащитная аппаратура – EATON;
6) Пневматика – SMC, пневмотрубка специального исполнения (хим- и термостойкая), тройники и фитинги с цангами из нержавеющей стали.

Шкаф управления соответствует требованиям ТР ТС 004/2011 «О безопасности низковольтного оборудования» и ТР ТС 020/2011 «Электромагнитная совместимость технических средств».
Созданное программное обеспечение состоит из:
1. Программы для ПЛК;
2. Программы для панели оператора;
3. Программы верхнего уровня (технологический сервер архивирования, АРМ-оператора, АРМ-лаборанта).

Состав разработанной и переданной технической документации на автоматизированную систему управления:
1) спецификация (СП);
2) схема электрическая принципиальная (Э3);
3) перечень элементов (ПЭ3);
4) таблица наборов зажимов (ТНЗ);
5) схема электрическая подключений (Э5);
6) схема электрическая расположения (Э7);
7) руководство оператора (РЭ).

Программное обеспечение нижнего уровня (ПЛК и панель оператора) обеспечивает выполнение всех необходимых функций в ручном и автоматическом режимах. Перечень основных функций:
1) Управление механизмами в ручном и автоматическом режимах. В ручном режиме будет обеспечена возможность управления каждым исполнительным механизмом отдельно. Для механизмов, у которых есть регулируемые параметры (например, частота вращения, или % открытия клапана) будет обеспечена возможность их установки в ручном режиме;
2) Управление процессом приемки молока в автоматическом режиме;
3) Проверка правильности построения маршрута и аварий как по основной линии маршрута, так и по смежным, для исключения возможных потерь продукта, смешивания продукта/моющего раствора при возникновении нештатных ситуаций.
4) Взаимодействие по сети Profinet со смежными системами управления для правильного ведения технологического процесса работы и мойки, а также для уменьшения количества необходимых действий оператора и минимизации его ошибочный действий. Достаточно запустить мойку объекта на CIP-станции, и в случае готовности объекта к мойке – маршрут мойки собирается автоматически и проводится мойка. Также, например, при взаимодействии с участком хранения сырого молока, проталкивание до танков и переключение клапанов происходит автоматически.
5) Ведение архива работы участка (всех датчиков, всех механизмов, всех сигналов) с возможностью просмотра за любой промежуток времени;
6) Расчет количества потребленных энергосред (электроэнергия, сжатый воздух, лед. вода, вода) и вывод информации в виде отчетов;
7) Учет межсервисного интервала обслуживания.

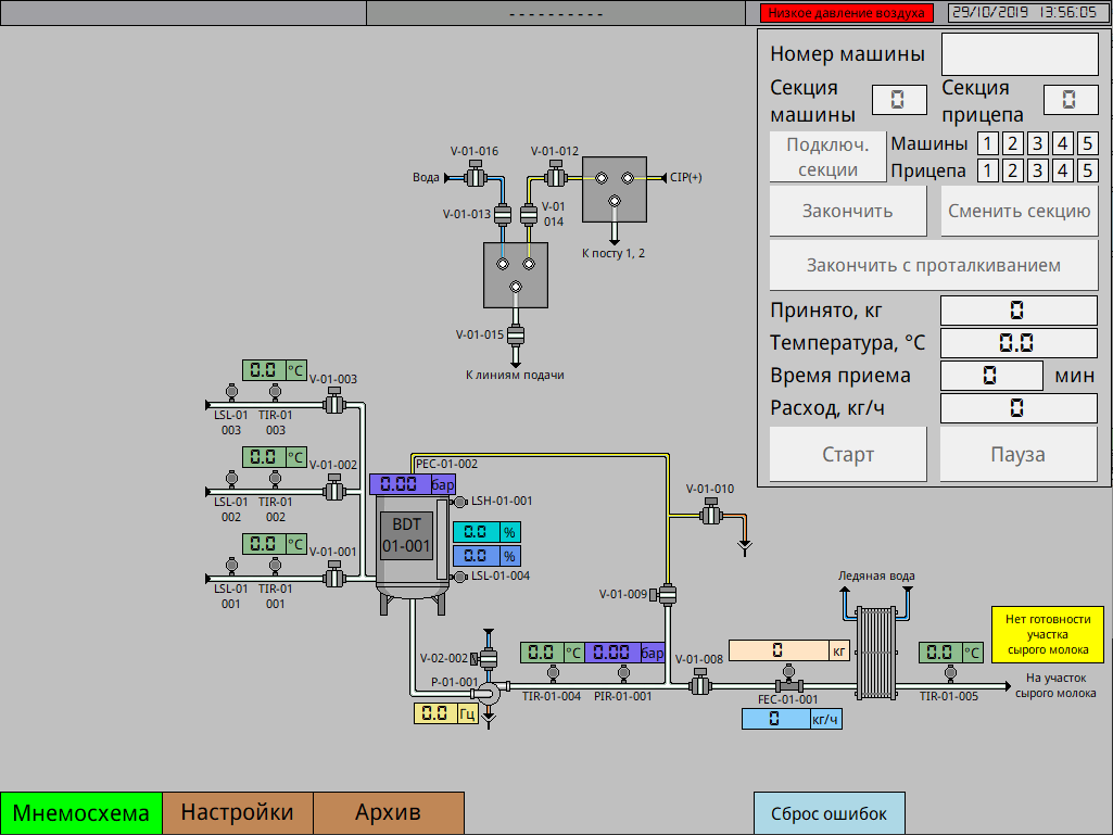
Программное обеспечение верхнего уровня позволяет в наглядном виде наблюдать за работой поста приемки. На главном экране отображается:
- состояние всех исполнительных механизмов, показания датчиков, уставки;
- цветовая индикация текущих активных маршрутов.
- текущая выбранная программа мойки, выбранный объект мойки, шаг мойки.

В совокупности, созданная «АСУ-Техно» система управления работает следующим образом:
1) По приезду автомобиля, ответственный исполнитель вводит накладную в 1С, далее она при проводке, автоматически отправляется в буферную базу данных. Программное обеспечение анализирует базу данных и выводит на экран список всех машин, которые допущены лабораторией к скачке.
2) Водитель или приемщик вводит на панели или АРМ номер машины. Он сверяется с базой данных. Если все нормально – разрешает вводить номер подключенной секции. После аналогичной сверки номера секции с базой дынных – дается разрешение на включение поста.
3) После скачки машины, вся информация о машине сохраняется в базу данных, и машина убирается из списка активных к скачке.

Возможны три варианта работы системы управления:
1) С синхронизацией данных с 1С (ответственность Заказчика выгрузить данные в буферную базу данных при проводке каждой накладной), с полным учетом;
2) Без синхронизации данных с 1С, с полным учетом. В таком случае накладные должны быть добавлены в программе «АРМ-Лаборанта», входящей в комплект поставки.
3) Без синхронизации данных с 1С, без полного учета. Пост может работать автономно, без сервера и АРМ (на случай нештатных ситуаций).

Во всех трех случаях пост работает в автоматическом режиме. В программном обеспечении учтены большинство нюансов работы участка приемки молока. Такие как: (в одной секции может быть молоко от нескольких поставщиков/накладных, на одну машину имеется несколько накладных и др.)
По участку доступна функция подсчета и вывода статистической информации в виде отчета по:
- расходу воздуха;
- расходу пара;
- расходу лед. воды;
- расходу воды;
- расходу электроэнергии.


Результаты проекта:

  • Введена в промышленную эксплуатацию современная и надежная система управления;
  • Разработан интуитивно-понятный и современный интерфейс мнемосхемы с максимальной наглядностью и легкостью управления;
  • Система АСУ ТП обеспечивает визуализацию технологического процесса приемки молока в режиме реального времени;
  • Реализована функция подсчета количества потребленных энергосред (электроэнергия, сжатый воздух, лед. вода, вода) и вывод информации в виде отчетов;
  • Система обеспечивает выполнение всех необходимых функций в ручном и автоматическом режимах;
  • Минимизировано влияние человеческого фактора;
  • Надежность и порядок при хранении данных;
  • Возможность параллельного ввода и обработки данных: Лаборатория – Оператор – Технолог;
  • Сохранение действий пользователей. Возможность оценки правильности и своевременности действий;
  • Автоматическое сохранение данных из АСУ ТП в журнал;
  • Формирование акта приемки (печать) и электронных отчетов за смену;
  • Формирование лабораторных отчетов по каждой приемке сырья;
  • Быстрый поиск, возможность анализа путем фильтрации данных.